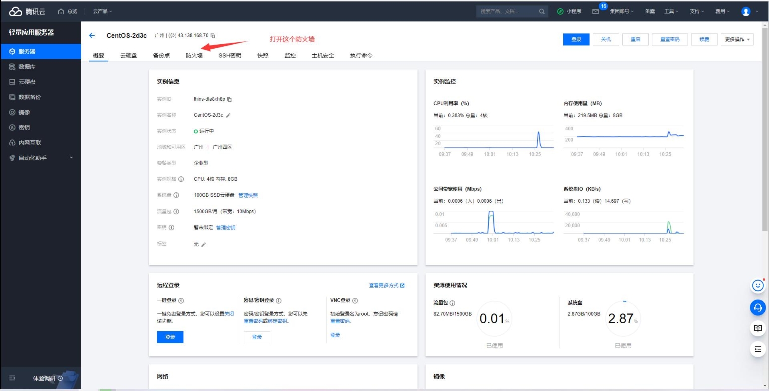
admin 各类教程 站长学院 2023-01-22 关于一般服务器关闭防火墙的设置-开放端口的设置图文教程 特别说明:本文使用了相册格式,点击图片,出来的新页面点击缩略图,可查看大图,带放大镜功能。 轻量型服务器开放端口: 标准型服务器开放端口: windows关防火墙设置: Linux系统关防火墙: 本站所提供下载的源码来自网络收集与本站群友提供,仅供本站QQ群成员内部测试。本站所有源码不得进行商用,如要商用请向原开发者购买版权。 本站不提供安装指导,不保证源码的完整性与可运行性,请自行测试。 为加速网站,所有图片进行了优化处理,所以并不是高清,实际中游戏与网站本身画面是高清的,部分源码中打包有高清展示图片。免费源码网--免费代码分享 » 关于一般服务器关闭防火墙的设置-开放端口的设置图文教程